Улучшенный сонар Raymarine
Узнайте о широком спектре гидролокационных технологий для всех видов водного спорта и рыбалки.
Введение в технологии Raymarine Sonar
Raymarine предлагает широкий спектр технологий сонара для всех типов лодок и рыбалки. Axiom и Axiom Pro доступны со встроенным сонаром RealVision 3D, который обеспечивает потрясающую производительность и простую установку. Многофункциональные дисплеи Axiom, eS и gS-Series также могут быть расширены дополнительными модулями сонара для поддержки глубоководной прибрежной и морской рыбалки. Неважно, где вы плаваете на лодке или рыбачите, линейка сонара Raymarine вас покроет.
В этом видео мы познакомим вас с каждым из каналов сонара Raymarine Axiom и продемонстрируем преимущества традиционных CHIRP, DownVision, SideVision и RealVision 3D.
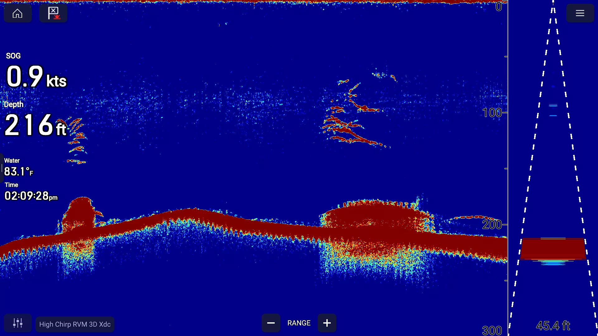
RealVision™ 3D Сонар
RealVision 3D, доступный на Axiom и Axiom Pro, дает рыболовам возможность видеть то, что находится ниже, позади и по бокам лодки, все одновременно и в трех измерениях. Благодаря ослепительно мощному четырехъядерному процессору и технологии гиростабилизированного датчика RealVision 3D отображает весь подводный мир, включая структуру, укрытие, рыбу и корм в потрясающих деталях. Панорамируйте, наклоняйте и масштабируйте 3D-изображение, чтобы рассмотреть его под любым углом.
Вы даже можете приостановить и перемотать историю сонара, чтобы рассмотреть ее поближе или сбросить точку маршрута. Активируйте функцию GPS Trails, и RealVision 3D использует позиционирование GPS для построения наиболее точной 3D-модели подводного мира в реальном времени.
Сонар DownVision™
Технология CHIRP DownVision, доступная в моделях CP100, Axiom, Axiom Pro и Dragonfly, обеспечивает фотографическое изображение мира под вашей лодкой, позволяя вам с удивительной детализацией отображать структуру дна и одновременно отслеживать рыбу.
- Фотографические изображения структуры дна с помощью CHIRP DownVision
- Двойной канал; просматривайте изображения структур CHIRP DownVision с высоким разрешением и одновременно ищите рыбу с помощью сонара CHIRP
- Идеально подобранные двухлучевые преобразователи CHIRP доступны в вариантах с креплением на транце, пластиковом и бронзовом исполнении для установки сквозь корпус

Сонар SideVision™
Доступный на CP200, Axiom и Axiom Pro, SideVision™ Sonar расширяет ваш подводный горизонт с помощью кристально чистых изображений рыбы, наживки и подводной структуры от берега до берега. Разработанный с использованием той же технологии сонара CHIRP, что и отмеченный наградами DownVision от Raymarine, SideVision использует передовую технологию обработки сигнала CHIRP, чтобы вы могли видеть дальше, видеть более четко и обнаруживать больше рыбы, чем традиционные сонары бокового сканирования.
Обработка сигнала Raymarine CHIRP обеспечивает высокое разрешение и превосходную работу на больших расстояниях. Распознавание объектов и наблюдение за рыбой еще дальше, до 183 м (600 футов) с каждой стороны.

Цифровой/CHIRP-сонар
Доступный на моделях CP370, Axiom и Axiom Pro, цифровой сонар обеспечивает исключительную четкость, более четкие цели для рыбы и автоматическую работу с использованием цифровой обработки сонара нового поколения ClearPulse™ от Raymarine. Цифровой сонар работает на частоте 200 кГц для прибрежной рыбалки и 50 кГц для рыбалки в открытом море. Обработка сигнала ClearPulse™ интеллектуально управляет параметрами сонара в любых условиях, поэтому рыболовы могут тратить больше времени на рыбалку и меньше на настройку сонара.
Широкоспектральный сонар Raymarine CHIRP с разрешением в 10 раз выше, чем у обычных сонаров, обеспечивает более четкое и определенное обнаружение рыб и автоматически отфильтровывает нежелательные шумы, так что вы никогда не пропустите ничего интересного под водой.

